数据资源管理平台,专业的数据资源管理管家,助力智慧城市数据管理模式变革。
城市规划、建设、运行中产生数据的来源多、数据量日渐庞大,数据安全及数据管理问题也日渐严重,且未对数据资源进行统一管理,不能有效发现并挖掘它的价值。
困难1:数据资源散乱,未集中管理:数据存储于各个业务生产系统中,缺乏统一归口来管理所有数据资源,制约了数据的流通。
困难2:数据之间的关系脉络不清晰:行业信息化建设普遍存在单业务线条建设模式,各系统建设侧重于各自业务规则,缺乏统筹,造成业务系统间的技术底座、数据结构、数据标准有差异,前后业务数据断层,形成了数据孤岛,跨部门的数据共享难、业务协同难,也降低了数据分析价值。
困难3:数据管理手段能力薄弱:如何进行数据资源管理,提升数据质量,挖掘数据价值,通过数据赋能业务,是众多政府部门面临的问题。
困难4:忽视数据资源安全:日常数据应用过程中,缺乏统一的数据分级分类、确权认责管理,导致数据泄露风险高,数据安全问题严重。
数据资源管理平台,帮助客户盘点数据资源,利用大数据技术构建高质量的数据仓库,灵活管理客户数据,形成“数据资源地图”,让智慧城市数据资源一目了然。
1、丰富的数据管理策略及模型,让数据资源管理像拧水龙头一样简单。
2、支持多类型数据管理,如空间数据、结构化数据、非结构化数据、半结构化数据。
3、支持多类型数据库存储,如国产数据库人大金仓、达梦以及非国产数据库SQL Server、PostgreSQL、MySQL等。
4、支持信创国产化,实力护航数据安全管理。
5、可广泛应用于不同业务领域的企业、政府部门。
数据资源管理平台,以实现数据标准化和资产化管理、让数据发挥最大价值为目标,盘点数据资源,识别有价值的数据,按照管理要求,建立数据标准、数据模型将“有价值”的数据进行充分的整合、重构和统一维护管理,形成为监管、为决策、为数据价值挖掘而服务的“全、统、通”的数据仓库。
平台核心能力:
1、数据模型管理:提供对数据仓库的数据资源目录管理、资源目录元数据管理、数据实体模型、数据关系模型构建等管理手段,也可面向不同业务领域的客户自定义数据标准化模型,满足不同场景。
2、数据入库规则管理:提供从采集数据沉淀到数据仓库时的数据入库规则管理,例如数据冲突处理、数据校验、数据编码映射、数据清洗和过滤、数据资源中心调度规则等定义,保证数据仓库的数据是“有价值”、“大而全”、“干干净净”的特性。
3、管理过程监控:提供运行状况监控,其监控管理对象包括:数据信息、用户操作日志、数据资源中心运行状态等。
4、数据安全管理:包括数据分级分类管理、数据接口访问控制、数据确权认责、安全日志审计等,确保系统数据的安全管理及应用。
5、数据备份及维护:设定数据备份及清理计划,周期性将核心数据资源备份及定期清理无效数据。
6、组织与权限管理:提供系统用户的组织模型和权限设置的管理,定义用户的组织结构、角色、信息,根据用户的组织和角色,为其分配相应的权限,通过人员的组织和角色对用户的数据操作、使用权限进行控制。
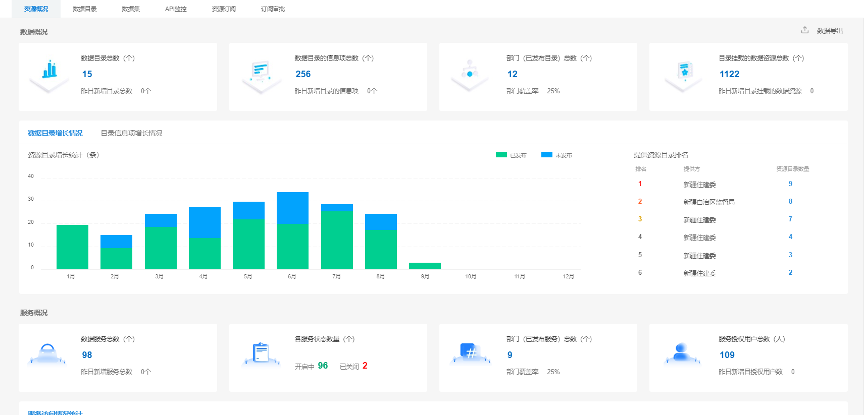
7、数据资源概览:全局视角查看平台数据资源,包括数据资源目录、数据资源变化趋势,数据资源服务概况、资源提供方概况等,全方位了解资产信息。
某住建厅数据资源管理平台,实现对厅内十多个关键业务系统数据资源的统一存储及标准化管理,形成了住建领域的数据资源中心,完成项目、企业、人员、信用、房屋、应急、城市运行等七大类基础数据,二十六类专题数据建设,涉及近七千万+实体数据,并规范了数据管理制度与流程,让住建领域数据资源情况清、底数明。